听雨眠
原创
在当今的市场中预测市场逐渐成为热门赛道,吸引大量投资者关注,用户可以通过购买「是」或「否」来下注事件的结果,从而反映出市场对特定事件的共识机率,不仅是正Z、体育赛事或是加密货币的价格波动都可以预测。
预测市场正在经历史无前例的爆发式增长,2025 年10 月的每周交易量高达20 亿美元的历史新高,相较2024 年总统大选时多出50%,整个预测市场的行业估值超过200 亿美元,预测市场逐渐成为新兴资产类别,结合交易、博弈和资讯聚合的功能。
传统预测市场存在诸多痛点,例如结算周期过长、各国流动性分散和操作难度过高,对于一般用户的亲和力过低,用户往往在下注后资金要锁定数个月,承受预言机延迟风险和滑点延迟等问题。链上预测市场实现去中心化消除机构干预,用户无须KYC 匿名参与降低门槛,且区块链的透明性和不可窜改确保下注的公平进行,还能利用加密货币集成各国流动性,即时的支付与结算极大提高效率,诸多优点使预测市场赛道在Web3 逐渐兴起。
在这样的背景下Limitless 于2023 年底诞生,由CJ Hetherington 带领的Limitless Lab 开发创立,在Base 链上打造一个创新的预测市场,解决上述传统预测市场的旧有痛点,主打「短平快」的预测体验,让普通用户也能轻松参与预测赛事。本篇笔者将详细介绍Limitless 的项目背景和空投详情,并说明Limitless 当前的参与机会,带读者一览作为首个发币项目为链上预测赛道打响第一枪的Limitless 生态。
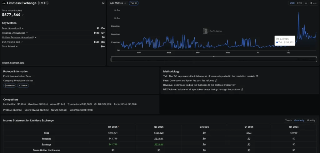
Limitless 是一个建构在Base 链上的去中心化预测市场平台,专注于短期、高频的价格预测。 Limitless 于2025 年初启动,上线后迅速成为Base 生态中最大的预测市场,目前累计交易量超过5 亿美元,用户增长超过10 倍,TVL 超过69 万美元,年化费用收入约160 万美元,展现出强劲的发展潜力。
Limitless 平台特色& 技术优势
Limitless 的内核创新正如其名的「无限」模式,用户可以对加密货币和股票进行30 分钟或1 小时的价格预测,无需担心清算风险或隐藏费用。
Limitless 采用中央限价订单簿CLOB 模型,而非传统的自动做市商AMM 模型,如此让交易界面更接近传统交易所易于上手,并集成Pyth Network预言机,确保即时、可靠的市场结算。
Limitless 设置在Base 链上可以享受高速度和低廉的费用,提出LP 奖励来汇聚深度,并搭配积分排行榜来激励用户,以移动设备的便利性深受用户喜爱。

Limitless Labs 由四位具有互补专业背景的创始人共同创建,团队总规模约50 人,强调区块链创新和以用户为中心的设计理念。
CJ Hetherington 联合创始人兼CEO
24岁加拿大企业家,负责Limitless 战略扩张和成长。
CJ 此前联合创办了Atlantis World Web3社交元宇宙,将DeFi游戏化拥有5.6 万用户和200万美元收入,获得Yearn Finance 支持。还曾担任TA Ventures 风险合伙人、Gitcoin Fellow和Optimism RetroPGF Badge 持有者。
Rev Miller 联合创始人
专注于协议设计和社群建设,居住在蒙特内哥罗。
Miller 2024 年创办了Commit Labs,构建链上问责工具。并于2025 年6 月从Limitless CEO 职位卸任,转为非运营联合创始人角色。
Roman Mogylnyi COO 兼联合创始人
乌克兰企业家,负责运营和扩张。
Mogylnyi 联合创办并曾担任Re,face CEOAI应用,获得Forbes 欧洲30岁以下精英榜认可。他还联合创办了Zibra AI,与乌克兰VC 界关系密切,通过Flyer One Ventures 和SID Venture Partners 参与了Limitless 投资。
Dima Horshkov 联合创始人兼CPO
乌克兰产品专家,推动用户体验和功能开发。
Horshkov 曾任Re,face 产品负责人、Ukrainian Signal 成长产品经理,以及Talkery 语音AI 联合创始人。 Horshkov 强调主流采用,表示Limitless 旨在让预测市场像社交应用一样简单。
融资历程
Limitless 目前已完成4 轮融资共1800 万美元,在上市前估值超过10 亿美元,融资轮次包含300 万预种子轮、400 万战略轮、100 万ICO 预售和1000 万的种子轮,这些融资反映出VC 对Limitless 预测市场的强烈兴趣。
这些融资资金将用于产品迭代,开发更短周期的市场、推广用户增长,并扩张特定国家司法条规的许可,以确保Limitless 成为全球合规的预测平台。

$LMTS 发币
Limitless的$LMTS TGE于10/22通过Base 链上的隐身发布进行,无预警的发币减轻了机器人抢购和早期套利的风险,上币时在Base 链上的Dex Aerodrome 报价约$0.38 美元,后续强势上涨至$0.72 美元,空投和预测市场叙事炒作快速带动上涨,最高市值来到4.29 亿美元,单日创下了4500 万美元的交易量。
LMTS 总供应量为10 亿枚代币,如下图代币分配强调团队、投资人和用户的长期激励,同时提供即时流动性和社群奖励,TGE 时的初始流通量约13.16%,第一季空投为2.45%。

空投第一季& Kaito Capital Launch 预售
Limitless 空投采积分制进行,用户通过在平台中进行预测交易、提供流动性都可以累积积分,第一季笔者仅小额刷了约1000 美元交易量,就获得了320 $LMTS 空投,高点价值约220 美元,小额刷量近乎无磨损,是超过100% 投报率的大毛空投。 Limitless 空投总量占生态奖励的24.37%,且100% 在TGE 解锁,激励了不少用户参与Limitless 交互。
$LMTS 在10 月初曾在Kaito Capital Launch 进行100 万美元的募资,以75M 的估值进行销售,该募资募集超过1.3 亿美元,依照用户在Limitless 的活跃度、Kaito 生态的贡献和投入晶额早晚分配份额。笔者当时投入30000 美元参与,仅分配到62 美元的份额,但开盘获得超过800% 的利润,可见市场对Limitless 的信心非常高。

Limitless 团队销售争议
在Limitless TGE 后数小时,链上数据显示钱袋
(0x3c583Be48D2796534f8FC8EA214674Ff055d01d7) 持有约4000 万LMTS来自生态激励,转移500 万LMTS至销售地址(0xBF3132977d9801506deF8E927c4Ff06E5b0801d1),并以$0.46 价格抛售获得约230 万美元利润,随后又有约1000 万枚跟进,净获利约100 万美元收益,总计获利约330 万美元。
这波巨额倒货触发了从$0.72 美元到$0.3 美元的暴跌,抛压被空投申领和稀薄流动性放大。批评者指控Limitless「团队倾销」来自未归属生态分配,侵蚀了用户的信任。该钱袋的代币缺乏公开归属,而非团队、投资者的分配。
CEO CJ 则否认团队销售,声称该钱袋是在Aerodrome 上运行做市商策略的流动性供应,销售代币的收益是为了「在空投抛售流动性阶段进行回购」以稳定价格,隔日该钱袋回购了约46.1 万美元$LMTS。
CJ 强调团队代币锁定12 个月+ 24 个月线性归属,正式回购计划于10 月22 日启动,使用Limitless 交易费用收入进行季度$LMTS 回购、烧毁。未来若$LMTS 成功在CEX 上市将资助更多回购,CJ 公开表示:「准备成为FUD 传播者的对手方」。
第二季空投
Limitless 的空投占生态奖励的大部分,第一季空投评估预测赛道的收益相当可观,且还有机会在预测时小小获利,Limitless 第二季于9/22 正式启动,持续至明年1/26 为止,积分方式和第一季相同,都是通过在平台中进行活跃交互来获得,以下说明Limitless 详细交互流程。
1.注册Limitless
https://limitless.exchange/simple/markets/57
前往Limitless 页面,直接链接Base 链钱袋即可,无需任何的KYC 和梯子 流程。
2.使用Base 链的USDC 进行下注,并准备少量BaseETH 当作Gasfee。
3.基础模式如下图所示,可以简单的对币价、股价进行门槛预测,选择要下注的数量系统会自动计算赔率。

4.进阶模式需在右上角设置开启Advanced mode,可以对各种期货价格、正Z时事、体育赛事或是小时区进行预测下注,提供流动性和参与Prophet Challenge 还可以获得额外奖励。
未来积分会在快照后转换为$LMTS,保持活跃是参与Limitless 的关键,笔者建议可以每天进行2~3 次小额下注,依个人偏好选择高低风险的赛事下注。

Wallchain Epoch 2 嘴噜
Wallchain Limitless Epoch 是为了各项目的社区贡献计划,用户在绑定X 帐号和交互地址后,于X 平台发布Limitless 和Wallchain 相关内容,就有机会获得Quacks 积分和排行榜的Mind share 占比,Wallchain Limitless Epoch 2 个赛季共发放0.5% 的$LMTS 代币做奖励,总奖励池超过200 万美元,目前Epoch 2 仍有0.25% 代币奖励,前250 名的Quacker 将可以获得巨额空投,首季排行前十的用户都获得超过10000 美元的嘴噜空投。
加入Wallchain Epoch 2
http://quacks.app/?ref=johnsmith_data&
在Wallchain 链接好社群帐号和钱袋地址后,每天用英文发布Limitless 的内容,专注于高影响力的内容而非垃圾式洗推文更有效,特别是善用hashtag 和标记高分的用户可以获得更多Quacks 和Mind share 分数,活动时间和Limitless 第二季一样到1/26,持续努力为Limitless 建设嘴噜空投!

全球预测市场行业在今年经历爆炸性成长,由正Z、体育、经济和加密领域事件导向交易推动,预测市场周交易量突破20 亿美元的高峰,行业总体估值超过200 亿美元,复合年增长率为25~30%,预测市场演进为融合交易、博弈和资讯聚合的新资产类别,目前加密三大预测平台为Polymarket、Limitless 和Opinion,以下是他们的详细对比。
基本资讯与技术规格
| 项目 | Polymarket | Limitless | Opinion |
| 支持区块链 | Polygon + BNB Chain | Base | BNB Chain |
| 结算机制 | UMA 预言机争议解决标准结算2-7 天 | 预言机确认即时结算分钟级处理 | AI 预言机+ 共识机制1-24 小时结算 |
| 交易手续费 | 0% 平台费用仅gas 费 | 动态费率0.03%-3%Base gas | 0% 平台费用仅gas 费 |
交易数据与用户指标
| 项目 | Polymarket | Limitless | Opinion |
| 周交易量 | $1.2B | $15.19M | 主网刚启动 |
| 累计总量 | $35B | $520M | $302M (测试网) |
| 日活用户(DAU) | 100K | 15K | 50K |
| 月活用户(MAU) | 6.33M | 27K | 1.6M (测试网) |
平台功能与市场特色
| 项目 | Polymarket | Limitless | Opinion |
| 主要市场类型 | 正Z(60%)、体育(20%)、经济、加密(20%) | 加密价格预测(90%)短期事件(10%) | 宏观经济(70%)社会舆论(30%) |
| 最小下注额 | $1 | $0.01 | $1 |
| 用户体验 | 桌面专业交易界面 | 行动优先设计一键下注 | 网页为主设计 |
| 内核优势 | 最大流动性和交易量多元化事件覆盖主流媒体认可机构级基础设施 | 即时结算无清算风险行动优先用户体验Base 链低成本优势超短期市场创新 | 宏观经济专业定位BNB 生态系统支持AI 预言机技术亚洲市场潜力 |
| 主要劣势 | 美国监管限制用户活跃度下滑暂无原生代币激励 | 低TVL 规模市场类型相对单一品牌知名度较低 | 平台太新缺乏验证依赖BNB 生态流动性有限 |
预测市场的赛道正处于爆炸式增长的风口浪尖,Limitless 作为首个成功发币的项目为赛道树立了标杆,第一季超过100% 的回报率充分证明了预测市场早期参与者的巨额收益潜力,Limitless 为整个预测市场注入了强心剂。
目前预测市场每周20 亿的交易量对比整个衍生品市场仍有巨大成长空间,虽然Polymarket 和Kalshi 占据了交易量主导,但Limitless 以短周期和简洁的模式成功突破,月交易量在上线后突破8000 万美元,显示出市场对于新创产品的渴求。
正如Limitless CEO CJ 所言:「对于信徒来说,这才刚刚开始」。目前Limitless 第二季空投和Wallchain Epoch 2 仍在进行,笔者认为投入小额持续交互将可以获得可观回报,并可以同时多平台参与Polymarket 和Opinion,一同埋伏预测市场,将是把握下一轮财富的最佳策略。
本报告仅供资讯分享之用,内容不构成任何形式的投资建议或决策依据。文中所引用的数据、分析与观点均基于作者的研究与公开来源,可能存在不确定性或随时变动的情况。读者应根据自身情况及风险承受能力,审慎进行投资判断。如需进一步指导,建议寻求专业顾问意见。
以上就是Limitless项目是什么?Limitless($LMTS)空投教程与详细解析的详细内容,更多关于Limitless空投参与教程的资料请关注本站其它相关文章!
剑星(Stellar Blade)是一款由SHIFT UP Corporation制作,PlayStation Publishing LLC发行的后末日动作冒险游戏,在游戏中拯救濒临灭绝的人类。地球正一步步走向衰败,去找到地球没落的原因,体验激烈战斗与曲折剧情。感兴趣的玩家快来下载看看吧。